This resource adds a Prometheus endpoint to your FX Server.
There are some default metrics available and you can add yours.
| Name | Type | Description |
|---|---|---|
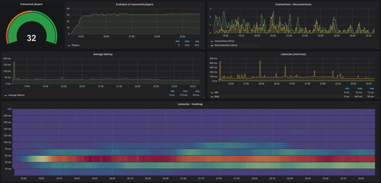
| fxs_player_count | Gauge | Number of connected players |
| fxs_player_connections | Counter | Number of player connections |
| fxs_player_disconnections | Counter | Number of player disconnections |
| fxs_average_player_latency | Gauge | Average player latency |
| fxs_players_latency | Histogram | Players latency |
| fxs_min_player_ping | Gauge | Minimum player ping |
| fxs_max_player_ping | Gauge | Maximum player ping |
Convars available:
| Name | Type | Default value | Description |
|---|---|---|---|
| prometheus_timeout | int | 5000 | Interval in ms to collect data |
| prometheus_auth_enabled | int | 0 | Protects the endpoint with credentials if true (1) |
| prometheus_login | string | "admin" | Endpoint login |
| prometheus_password | string | "admin" | Endpoint password |
# A scrape configuration containing exactly one FXS endpoint to scrape.
scrape_configs:
- job_name: 'fxserver'
scrape_interval: 60s
basic_auth:
username: admin
password: admin
metrics_path: /prometheus/metrics
static_configs:
- targets: ['127.0.0.1:30120']
In order to make the server events gauge work, you need to add this line on top of already registered server scripts in fxmanifest.lua
Replace prometheus with whatever your prometheus resource name is.
server_script '@prometheus/eventHandler.lua'--[[
* @event prometheus:addMetric
*
* @param {string} type - The metric type, i.e. Gauge.
* @param {string} name - The metric name.
* @param {string} description - The metric description.
* @param {function} cb - A callback function to update the metric with a method name (i.e. set) and a value.
]]
TriggerEvent("prometheus:addMetric", "Gauge", "fxs_gauge_example", "Gauge example.", function(cb)
math.randomseed(os.clock())
if math.random(0, 1) == 1 then
cb("set", 42)
else
cb("set", 1664)
end
end)We supplied a grafanaDashboard.json including a example Grafana dashboard to use.
To use it refer to Grafana Documentation
