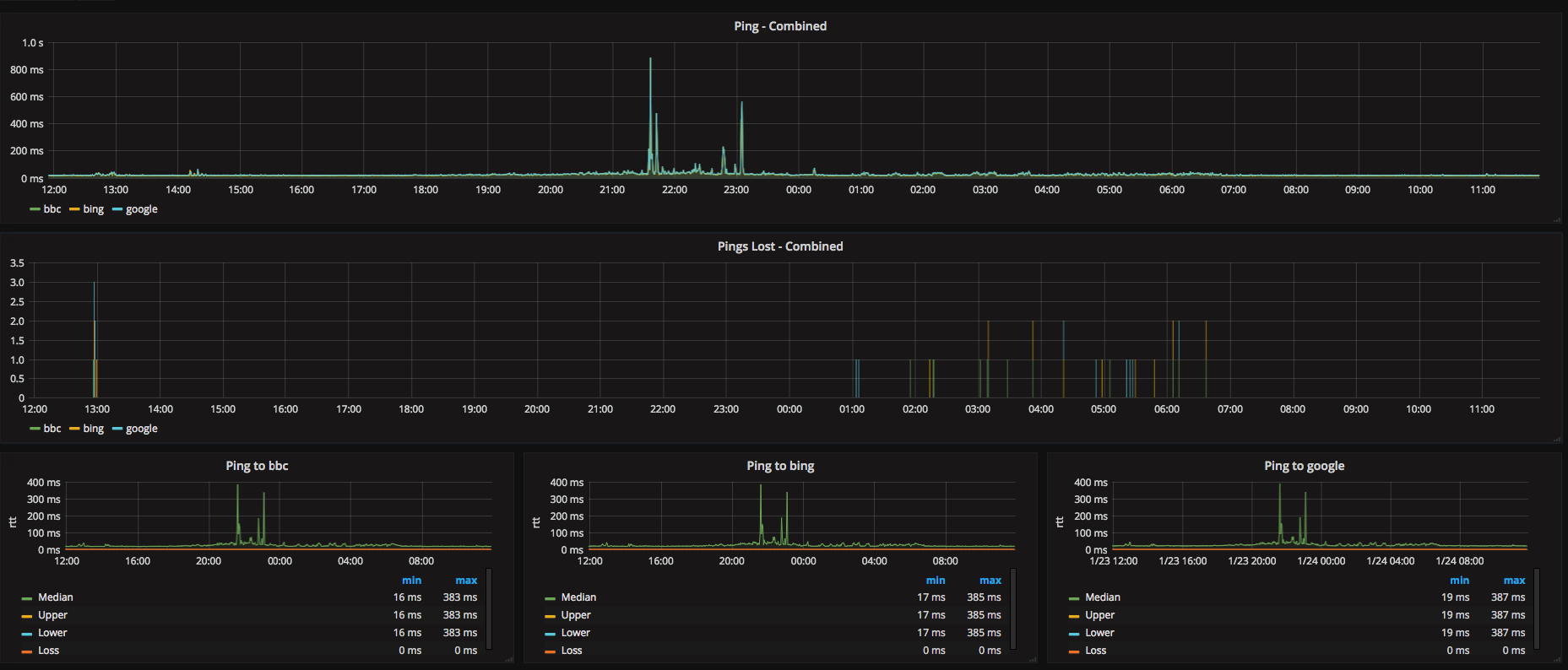
Graphping is a tool to ping a list of endpoints and send the results to statsd
It allows you to create graphs of latency in a similar manner to smokeping
Graphping is written in Go and takes advantages of many of Go's features:
- Built in concurrency
- Fast
- Easy to build/install
Graphping requires a few options to run. Here's the basic usage:
NAME:
graph-ping - Ping a list of endpoints and send the resulting metrics to statsd
USAGE:
main [global options] command [command options] [arguments...]
VERSION:
0.1
AUTHOR(S):
Lee Briggs
COMMANDS:
help, h Shows a list of commands or help for one command
GLOBAL OPTIONS:
--config-file value, -c value Path to configuration file
--statsd value, -s value Address of statsd listener
--verbose Output metrics in logs
--help, -h show help
--version, -v print the version
Graphping requires a config file declaring the endpoints you wish to ping. The config format is hcl meaning you can either provide a human readable HCL config file or a JSON config file. An example HCL file looks like this:
interval = 10 # A global interval. Can be overwritten per target group
prefix = "graphping" # A global prefix for statsd metrics
# Declare a target group with a name
target_group "search_engines" {
# a custom ping interval for this group
interval = 2
# A prefix for the statsd metric for this group
prefix = "search"
# A name for the target. This becomes the statsd metric
target "google" {
address = "www.google.co.uk"
}
target "bing" {
address = "www.bing.com"
}
}
# You can specify multiple target groups
target_group "news_sites" {
prefix = "uk"
target "bbc" {
address = "www.bbc.co.uk"
}
}
You need to specify the address of the statsd listener you want to send metrics to. This is in string format, including port number.
For example:
graphping -c /path/to/config/file.hcl -s 127.0.0.1:8125
The project uses glide for dependencies. So:
Install it into your gopath and then run glide install
From here, you can build it:
go build main.go
- I am still learning Go, so there may be some absolute nonsense in here. Pull requests are very welcome
- Thanks to my colleague @cspargo for his initial idea and the first prototype of the code
