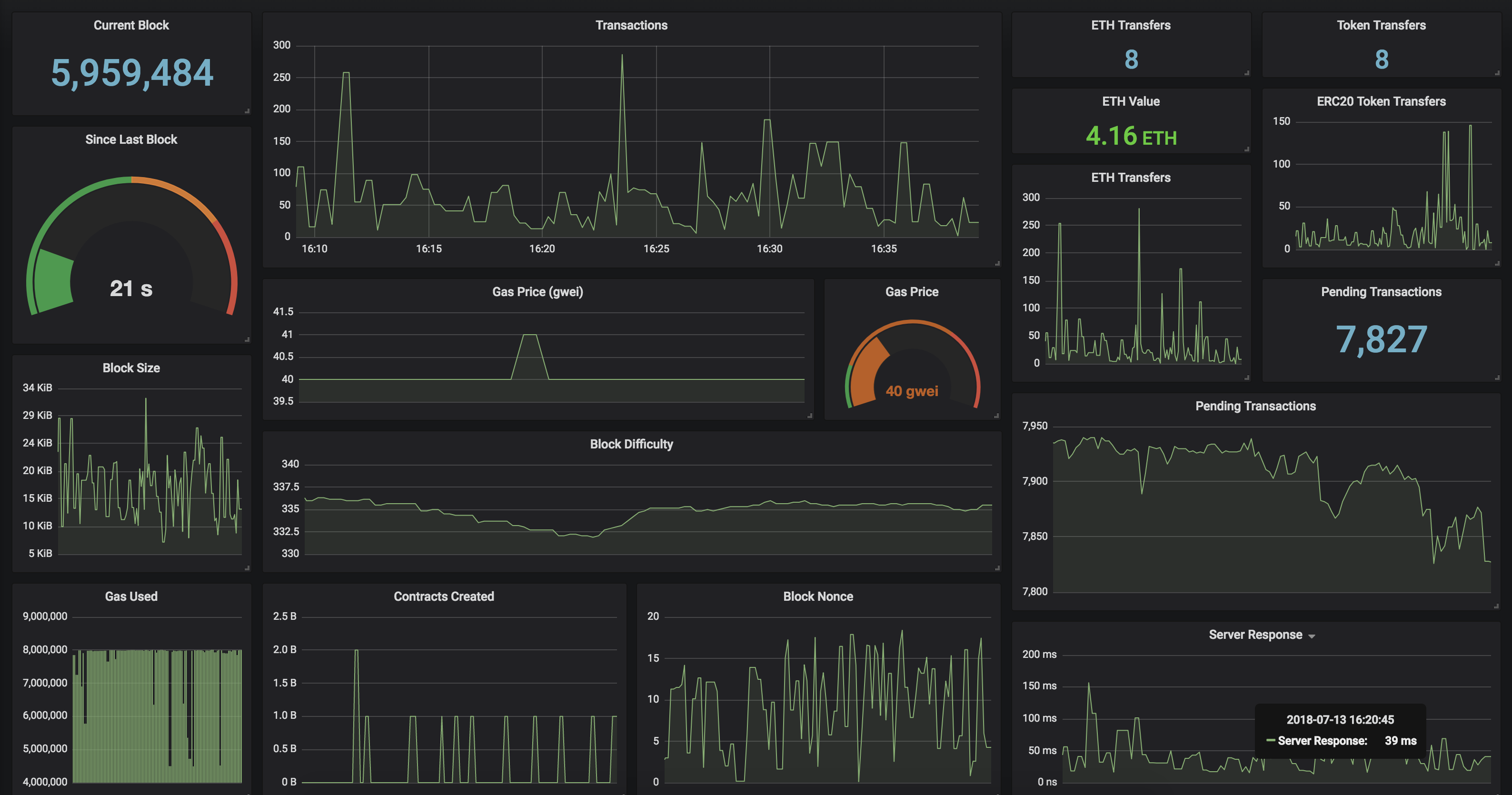
Monitor your Ethereum Geth server with Prometheus and Grafana. Checkout the Grafana Dashboard to implement a beautiful geth server monitor for your own server, or you can just import Dashboard ID: 6976 once you have GethExporter up and running.
Run this Prometheus Exporter in a Docker container! Include your Geth server endpoint as GETH environment variable.
docker run -it -d -p 9090:9090 \
-e "GETH="http://mygethserverhere.com:8545" \
hunterlong/gethexporter- Current and Average Gas Price
- Total amount of ERC20 Token Transfers
- Total amount of ETH transactions
- Watch balance on specific addresses
- Pending Transaction count
You can add the environment variable ADDRESSES with a comma delimited list of ethereum addresses.
GETH=http://eth.mygethserver.com:8545Ethereum node endpointADDRESSES=0x867fFB5a3871b500f65BdFafe0136f9667Deae06,0xF008E2c7A7F16ac706C2E0EBD3F015D442016420DELAY=500millisecond delay between requests
geth_block 7042028
geth_seconds_last_block 0.50
geth_block_transactions 48
geth_block_value 59.48321713266354
geth_block_gas_used 1243863
geth_block_gas_limit 8000000
geth_block_nonce 7516583072599285197
geth_block_difficulty 2606288773636567
geth_block_uncles 0
geth_block_size_bytes 6680
geth_gas_price 2000000000
geth_pending_transactions 136
geth_network_id 1
geth_contracts_created 0
geth_token_transfers 10
geth_eth_transfers 35
geth_load_time 0.5302
geth_address_balance{address="0x867fFB5a3871b500f65BdFafe0136f9667Deae06"} 86.99212193
geth_address_nonce{address="0x867fFB5a3871b500f65BdFafe0136f9667Deae06"} 1
geth_address_balance{address="0xF008E2c7A7F16ac706C2E0EBD3F015D442016420"} 0.1605609476
geth_address_nonce{address="0xF008E2c7A7F16ac706C2E0EBD3F015D442016420"} 95623
